Beyond Rankings: SEO-First Web Development for the Agentic Era
In 2026, AI search engines don't wait for slow servers. Discover why the 300ms edge-routing rule, Agentic Rendering, GPT-5.4's citation revolution, and Google's Universal Commerce Protocol are the new foundations of SEO-first web development—and why traditional SEM fails during market crises.

Author's Note: The insights in this article are drawn from the latest April 2026 updates across the "Big 7" AI search engines—including the just-completed Google March 2026 Core Update, Gemini 3 Pro's takeover of AI Overviews for over one billion users, ChatGPT's $100M ad pilot and the GPT-5.3/5.4 citation divergence, and Perplexity's $500M agent-driven revenue milestone—paired with live data from our Crisis Simulation modeling. This technical evolution forms the backbone of the G.A.I.T.H Framework™ designed specifically for brands operating in high-stakes Middle Eastern markets.
<!-- [TLDR] -->
Question: Why is my technically sound website being ignored by AI search engines like ChatGPT and Perplexity?
Answer: You are failing the "AI Fast-Lane" test. AI models have a strict 200-400ms timeout window. If your server is slow or bloated with visual code, the AI skips you. Winning requires SEO-first web development: edge-hosting, Agentic Rendering (Next.js), and serving plain-text Markdown llms-full.txt) directly to bots.
Data: Our 2026 MENA Crisis Simulation shows SEO ROI jumping to 10.5x during high-stress periods, as panicked users bypass transactional ads (SEM) in favor of high-trust, authoritative entities.
<!-- [/TLDR] -->
A Dubai-based enterprise client recently launched a beautiful, $100k React website.
It passed traditional Core Web Vitals. The Lighthouse scores were green. The content was meticulously researched. Yet, when users asked Perplexity or SearchGPT about their specific niche, the brand was completely invisible.
They hadn't been penalized. They just hadn't realized that the rules of technical SEO had fundamentally changed. In 2026, if you make a robot wait more than 300 milliseconds, you do not exist.
1. The 300ms Rule
The physics of AI latency and edge computing
AI models like Perplexity and Claude are impatient. They are executing real-time Retrieval-Augmented Generation (RAG) to synthesize answers for users in seconds. We now have definitive proof that these AI crawlers have an aggressive timeout window—typically 200 to 400 milliseconds.
If your web server is sitting in New York and the AI query is generated by a user in Riyadh, that 600-millisecond round-trip delay means the AI will literally drop the connection and cite your competitor instead.
The scale of this challenge is staggering. As of April 2026, combined LLM bot traffic (ChatGPT-User, GPTBot, ClaudeBot, Amazonbot, Applebot, Bytespider, PerplexityBot) now crawls websites 3.6 times more frequently than Googlebot. The AI audience is already larger than the traditional crawler—and it is far less patient.
The Edge Shift: Global SEO is no longer just about hreflang tags and translated content. It is about physical server proximity. Multi-region edge network distribution is a prerequisite for global AI citation.
To solve this, modern SEO-first web development relies on edge-computing:
Cloudflare AI Edge Rules -> The Gatekeeper -> Instantly detects LLM crawlers at the edge (added to their Free Tier in April 2026) and routes them to a cached, CSS/JS-stripped version of the site. This guarantees instant ingestion for strict AI timeout windows. Cloudflare doubled down during their April 2026 "Agents Week," launching an enterprise MCP governance architecture, Managed OAuth for AI agent authentication, and Cloudflare Mesh—a secure private networking layer that gives AI agents scoped access to private databases and APIs without manual tunnels.
Perplexity Knowledge Base Verification -> The Trust Badge -> Perplexity now offers domain verification. Once verified, your site gets a "Trusted Source" badge, dramatically increasing your appearance in their top carousel—provided your Time to First Byte (TTFB) is under their 300ms threshold.
Google Search Live -> The Multimodal Frontier -> On March 26, Google expanded Search Live to over 200 countries, powered by the new Gemini 3.1 Flash Live model. Users in Riyadh or Dubai can now point their camera at a product and hold a real-time voice conversation with Google Search in Arabic. This isn't just a UX upgrade—it's a new crawl surface. If your product pages lack structured Schema.org/Product data and Arabic-language alt text, you are invisible to the fastest-growing search modality in the Gulf.
Gemini 3 Pro & AI Overviews -> The Intelligence Upgrade -> On April 8—the same day the March Core Update completed—Google released Gemini 3 Pro, its most intelligent model (1501 Elo on LMArena, 72.1% on SimpleQA factual accuracy). Gemini 3 now powers AI Overviews for over one billion users globally. With dramatically improved reasoning and grounding, AI Overviews are more likely to cite well-structured source content—but also more aggressive at synthesizing complete answers that eliminate the click. For Gulf publishers, the window between "being cited" and "being summarized away" has never been thinner.
(For a visual breakdown of how we map this multi-regional data center targeting, view our Global SEO architecture map
2. Agentic Rendering & The Data Turn-Key
Why your visual code is blinding the bots
Humans need CSS, JavaScript, and beautiful UI. Bots need raw data. When you force GPTBot or ClaudeBot to render heavy visual code, you consume their compute budget.
The new meta is "Data Turn-Keying"—serving a clean, Markdown-equivalent version of your site via content negotiation.
The Technical Execution
Next.js Agentic Rendering (v16.2)
Next.js now features Dynamic Route Optimization for agents. The March 2026 release of v16.2 introduced Experimental Agent DevTools—giving AI agents terminal access to React DevTools and Next.js diagnostics via a next-browser CLI. The new AGENTS.md root-file convention directs coding agents to version-matched documentation, ensuring they always reference the correct APIs when building or debugging your site. These tools allow developers to stream stripped-down token payloads directly to AI bots while simultaneously serving the rich, interactive React UI to human visitors. It's the "AI Fast-Lane" of web development.
The llms-full.txt Standard
OpenAI recently updated GPTBot to prioritize domains hosting an llms-full.txt file. While llms.txt acts as a menu telling AI what pages exist, llms-full.txt is the entire buffet blended into one dish. By concatenating your public knowledge base into one massive Markdown file, ChatGPT only has to make one server request instead of crawling 50 pages.
The robots.txt Illusion
A critical policy shift occurred that most publishers still haven't caught: OpenAI revised its crawler documentation to exempt ChatGPT-User from robots.txt compliance entirely. Because user-initiated requests are treated as a "proxy for human browsing," your carefully crafted blocking directives are irrelevant for the most common ChatGPT interaction pattern. GPTBot and OAI-SearchBot still respect robots.txt, but the crawler that fires when a user in Abu Dhabi asks ChatGPT about your industry? That one ignores your rules.
April 2026 data from BuzzStream proved the futility of blocking even further: 75% of sites actively blocking OpenAI or Google AI bots still appeared in AI citations. Approximately 70% of ChatGPT citations came from sites that block ChatGPT-User or OAI-SearchBot. The bots cite content accessed through cached indexes, third-party reproductions, or alternative retrieval pathways. Blocking is theater.
The Control Shift: The winning strategy is no longer blocking—it is serving. Instead of restricting access, proactively feed AI the exact payload you want cited via llms-full.txt and Agentic Rendering. You cannot stop the bots. You can only choose what they eat.
The Citation Split: GPT-5.3 vs. GPT-5.4
The most consequential discovery of March 2026 landed quietly. A Writesonic study analyzing 1,161 citations across 119 ChatGPT conversations revealed that the two primary ChatGPT models cite completely different sources—with only 7% overlap.
GPT-5.3 Instant (the free default) sends 92% of its citations to third-party sites—Forbes, TechRadar, Reddit. Your brand's own website receives just 8% of citations, down from 22% under the previous GPT-5.2 default. It sends one broad query and relies heavily on traditional ranking signals.
GPT-5.4 Thinking (the premium model) inverts this entirely. It sends 8.5 times more fan-out queries, uses site: operators to verify brands directly on their own domains, and routes 56% of citations to first-party brand websites. It cites pricing pages 35 times more often than GPT-5.3. Google rankings predict GPT-5.3 citations—but GPT-5.4 bypasses Google entirely, with 75% of its cited domains appearing on neither Google nor Bing.
For a Dubai SaaS company or a Riyadh consultancy, this means you need a dual-track strategy. For GPT-5.3 users (the majority), your visibility depends on third-party mentions—G2 profiles, industry publications, and media coverage. For GPT-5.4 users (high-intent premium subscribers), your own pricing page, product pages, and structured domain content are the citation targets. One strategy cannot serve both models.
The Model Shift: ChatGPT is no longer one engine. It is two engines with opposing citation philosophies running under the same brand. Optimizing for "ChatGPT" without specifying the model is like optimizing for "Google" without distinguishing organic from paid.
The Death of Fluff & <div> Soup
Google's GoogleOther-Agent crawler now actively skips non-semantic code. Strict HTML5 tagging <article>, <aside>, <section>) is mandatory.
Similarly, Claude 3.5/4.0 has fundamentally shifted how it parses text. It now heavily prefers dense vector attributes over fluffy narrative. Information-dense bullet points and structured H4 logic blocks are ingested with zero hallucination risk, while lengthy paragraphs are skipped.
April 2026 data from Growth Memo confirmed this shift quantitatively: pages covering 26–50% of ChatGPT's fan-out sub-queries are cited more frequently than pages covering 100%. The "comprehensive mega-guide" paradigm is being replaced by focused, high-density content that answers specific sub-queries decisively. Meanwhile, ChatGPT itself is becoming more selective—enabling its search feature on only 34.5% of queries as of February 2026, down from 46%. When it does search, it cites just 15% of the pages it retrieves. The window for citation is narrow and getting narrower.
Furthermore, DeepSeek-V3 explicitly downgrades sites relying on Client-Side Rendering (CSR), and the Czech engine Seznam throttles heavy Single Page Applications (SPAs). Static Site Generation (SSG) or Server-Side Rendering (SSR) is practically enforced.
The Real-Time Indexing Mandate
Waiting weeks for a bot crawl is a relic of the past. **Microsoft Bing & Copilot** now heavily weight sites using the **IndexNow protocol**. Sites pushing real-time pings get priority indexing in Copilot's working memory. To support this, Bing introduced the **Copilot Deep Search API** (free tier up to 10k URLs), allowing publishers to force-feed updates directly to the LLM.
The March 2026 Core & Spam Updates
Google's March 2026 Core Update (March 27–April 8) and the preceding Spam Update (March 24—the fastest in Google's history) landed a clear message: E-E-A-T is now enforced across all content types, not just YMYL verticals. Demonstrated expertise and transparent authorship are no longer optional for any industry. For MENA brands, this means your team page isn't a vanity exercise—it's a ranking signal. If the humans behind your content don't have verifiable credentials, Google's updated systems will deprioritize you regardless of your technical SEO score.
Simultaneously, scaled content abuse and thin AI-generated articles were aggressively targeted. If your content strategy relies on volume over authority, the March update already punished you.
(We outline this 9-step execution framework transparently on our Technical SEO guide ).
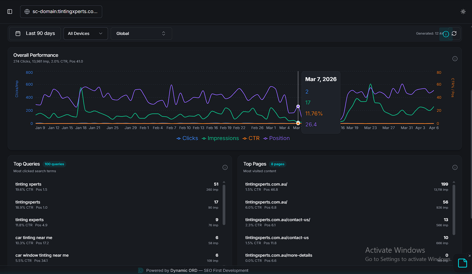
90-day search performance dashboard showing 274 clicks and 13,981 impressions for an SEO-first website built with Agentic Rendering principles — Analytics by Ghaith

Live 90-day Search Console data from an SEO-first client build, tracked via [Analytics by Ghaith](https://web.ghayth-abdallah.com/en/gaith-seo-strategy-audit-2026). Top queries achieve Position 1.0–1.5 with double-digit CTR — proof that semantic HTML and structured content earn organic dominance post-March 2026 Core Update.
3. Action-Based SEO
From answering questions to executing tasks
Traditional SEO optimized content for readers. Action-Based SEO optimizes websites for doers.
In April 2026, Manus AI introduced "Agentic DOM Accessibility" guidelines. AI agents don't just read anymore; they execute multi-step tasks, like filling out lead forms or booking flights on behalf of the user.
The Execution Shift: If a user tells an agent, "Book a consultation with Ghaith," the AI needs to navigate the site and click buttons. If your button is coded as a generic
<div>, the AI gets stuck.
Predictable Form IDs -> The Navigational Roadmap -> You must explicitly label elements with standard ARIA-labels and data-action attributes (e.g., data-action="book_meeting") so robots can execute tasks without guessing.
The infrastructure behind this shift became formalized when Anthropic donated the Model Context Protocol (MCP) to the newly established Agentic AI Foundation under the Linux Foundation—co-founded by Anthropic, OpenAI, and Block, with backing from Google, Microsoft, AWS, and Cloudflare. MCP is becoming the universal open standard for how AI agents connect to tools and external data sources. For developers, data-action attributes and ARIA labels are no longer just accessibility best practices—they are inputs to a protocol that every major AI company has agreed to support.
This protocol infrastructure is already reshaping commerce. In January 2026, Google launched the Universal Commerce Protocol (UCP)—an open standard for agentic commerce co-developed with Shopify, Etsy, Wayfair, Target, and Walmart, and endorsed by Visa, Mastercard, Stripe, and over 20 others. UCP establishes a common language for AI agents to discover products, execute checkout, and manage post-purchase support across platforms. It is compatible with MCP, A2A (Agent2Agent), and AP2 (Agent Payments Protocol). OpenAI responded with its own Agentic Commerce Protocol (ACP), built with Stripe, which powers ChatGPT's revamped visual shopping experience—launched March 24, 2026. For MENA retailers, UCP integration through Google Merchant Center is the fastest path to AI Mode checkout visibility.
Google Business Agent -> The Branded AI Concierge -> Google now lets shoppers chat with brands directly on Search results, powered by a brand-trained AI agent. Live with Lowe's, Reebok, and others in the US, it will soon support agentic checkout within the conversation. For GCC brands preparing for regional rollout, activating and customizing Business Agent in Merchant Center is an immediate competitive advantage.
Merchant Center AI Attributes -> The Discovery Layer -> Google announced dozens of new data attributes in Merchant Center designed for AI Mode, Gemini, and Business Agent discovery. These go beyond traditional keywords to include answers to common product questions, compatible accessories, and substitutes—structured data that feeds directly into conversational commerce surfaces.
The Browser Shift: The real-world proof arrived in early 2026. Perplexity launched Comet, a free AI-native browser that autonomously books flights, fills forms, and manages emails on behalf of users. The Browser Company shipped Dia, Opera launched Opera Neon (formerly Browser Operator), and OpenAI released Atlas—where agent mode lets ChatGPT click, scroll, and type inside your website under user control. These are not crawlers. They are fully autonomous browsers. Perplexity further expanded this agentic surface through a $400 million Snapchat integration (reaching nearly one billion users) and system-level Samsung Galaxy S26 integration via Sonar API, activated by "Hey Plex." If your site isn't built for machine interaction, an entire generation of users will never see it because their AI browser couldn't use it.
Google itself validated this direction when AI Mode began executing agentic commerce tasks—booking restaurant tables directly within Search. AI Mode expanded from the US to the MENA region on February 28, 2026, with full Modern Standard Arabic support across 38 new languages, followed by the UK and India in April. With over 75 million users and ads now appearing alongside AI responses ("Direct Offers"), AI Mode is no longer experimental. UCP-powered checkout is now being piloted for eligible US retailers directly within AI Mode and the Gemini app, with global expansion planned. For a Riyadh restaurant or a Dubai consultancy, if your booking flow isn't accessible to Google's agentic layer, you are ceding direct revenue to competitors who made their <button> elements machine-readable. Google CEO Sundar Pichai crystallized this trajectory on April 9: "Information seeking queries will be agentic search"—and Search itself will evolve into an "agent manager."
Apple Intelligence (Siri) is also pursuing this direction—though with significant delays. The agentic Siri upgrade, originally planned for iOS 26.4, has been pushed back due to internal testing issues, with key features like personal context and on-screen awareness potentially slipping to iOS 26.5 or iOS 27. Apple has partnered with Google to use Gemini as Siri's backbone, but implementation remains in flux. Regardless, proactively optimizing for App Intents and Schema.org/Action markup positions your site for the moment Siri's agentic capabilities do arrive—and for every other agent already executing tasks today.
4. The Global AI Divide
Navigating regional models and IDNs in the MENA
You are no longer optimizing just for Google SGE. You must satisfy the unique biases of regional AI engines:
Baidu (China): ERNIE Bot restricts its RAG index to ICP-licensed domains and penalizes sites not hosted on Asian edge networks.
Yandex (Russia/CIS): YaLM 3.0 introduced "Neural Snippets," requiring deep semantic linking of Cyrillic grammatical cases.
Naver (South Korea): HyperCLOVA X enforces a strict local .kr) domain bias and zero tolerance for machine-translated content.
For the Middle East, the biggest breakthrough is native tokenization of International Domain Names (IDNs). Arabic URLs (like .امارات or .موقع) are now fully token-supported by major LLMs without relying on punycode translation. This provides a massive contextual trust signal for local queries.
This local trust advantage was amplified further when Google launched AI Mode in Arabic across the MENA region on February 28, 2026. For the first time, users in Riyadh, Dubai, or Cairo can interact with Google's most powerful AI search experience in Modern Standard Arabic. Combined with Google Personal Intelligence—which launched in the US on March 17 and began rolling out globally on April 14—search responses are now tailored using data from Gmail, Google Photos, YouTube, and other connected apps. For MENA brands, this means two converging forces: AI search is now natively Arabic, and it is increasingly personalized. Generic, one-size-fits-all content loses relevance as every user's AI Mode experience diverges based on their personal data graph.
The competitive landscape has also shifted structurally. Google's global search market share dipped below 90% for the first time in over a decade, and a twelve-month analysis (February 2025–February 2026) shows AI Overviews now trigger on nearly half of all tracked queries—a 58% year-over-year surge across nine industries. On April 8, Google deployed Gemini 3 Pro to power AI Overviews for over one billion users globally—bringing dramatically improved reasoning and factual accuracy to every AI-generated summary. Click-through rates drop to approximately 8% when AI Overviews appear—and with Gemini 3's superior grounding, those AI answers are becoming more comprehensive and harder to compete with. For GCC brands, this means your traditional position-one ranking may now sit below a zero-click AI answer generated by the most capable model Google has ever deployed. The urgency to be cited inside that AI Overview—not just ranked beneath it—is the defining SEO challenge of 2026.
5. The Trust Premium: SEO vs. Ads in a Crisis
Why organic authority absorbs panic traffic
In analyzing data from our recent 2026 Strategic Performance & Investment Audits, we identified a fascinating behavioral shift during regional "Emergency Contexts" (geopolitical or economic stress in the MENA region).
During a crisis, SEM (Paid Ads) drops in efficiency, scaling only from 1.5x to 3.8x. However, SEO ROI jumps massively from 7.9x to **10.5x**.
The YMYL Shift: Why does SEO destroy SEM during a crisis? Because of Trust. During periods of panic, consumers ignore sponsored ads because they feel transactional and predatory. They turn to deep informational pillars.
Furthermore, AI engines default to "High-Trust / Market Leader" entities during rapidly changing news cycles to avoid hallucination. Brands with established SEO authority absorb this panic-search traffic for free. True authority monetizes uncertainty.
Search Intelligence Suite showing Rank 1 organic position for target keyword in competitive local market — Analytics by Ghaith

Organic Rank #1 for the primary commercial keyword, verified via the Search Intelligence Suite in Analytics by Ghaith. This is the Trust Premium in practice — the brand that invested in SEO-first architecture owns the top position without paying per click.
This trust dynamic was dramatically validated from opposite directions in early 2026. In February, Perplexity abandoned advertising entirely, citing concerns that ads erode user trust in AI-generated answers. The company pivoted fully to Perplexity Computer—a $200/month AI agent system orchestrating 19 models simultaneously—and subscription revenue. The bet paid off immediately: ARR surged 50% to over $450 million by March, and CEO Aravind Srinivas announced on April 14 that revenue had hit $500 million—a fivefold increase from $100 million with only 34% headcount growth. With 100 million monthly active users and growing, Perplexity proved that trust-first monetization scales. Meanwhile, OpenAI took the opposite bet: ChatGPT ads hit a**$100 million annualized run rate** within six weeks of pilot launch, and a self-serve ads manager opened in April 2026 with a reduced $50,000 minimum entry (down from $250,000). Ads currently reach less than 20% of eligible free-tier users in the US.
The Fracture Shift: The trust landscape is splitting. Perplexity's ad-free environment will increasingly become the preferred citation engine for users who distrust commercial influence—exactly the "panic-search" audience driving our 10.5x SEO ROI spike. Meanwhile, ChatGPT's nascent ad ecosystem creates a new paid channel competing directly with Google Ads. Brands that invested in organic authority win on both platforms: cited for free in Perplexity, and competing with cheaper CPC bids in ChatGPT's less-saturated marketplace.
(Note: Privacy-first engines like *Yahoo and DuckDuckGo** are capitalizing on this trust shift. They leverage hybrid indexes (Bing + Apple) but apply a measurable "Privacy Boost" in AI visibility to zero-tracker sites. Sites with minimal third-party cookies and no invasive tracking scripts are organically outranking bloated legacy portals.)
6. The G.A.I.T.H Framework Integration
The unified decision layer
The technical updates of April 2026 perfectly map to the five pillars of the G.A.I.T.H Framework™:
G (Generative Intelligence): With AI Overviews now powered by Gemini 3 Pro for over one billion users, we optimize for Google's new Grounding Overlap Report (which shows the exact token match percentage between your content and AI Overviews) and utilize Claude's new Source Citation Ping API to track active citations. The GPT-5.3/5.4 citation split means we now run dual-model visibility audits—tracking third-party coverage for the free-tier majority and first-party content quality for premium users.
A (Analytics 2.0): We capture "Invisible AI Traffic" using Agentic Traffic Segmentation—combining free Cloudflare edge scripts with GA4 to log when bots fetch your llms.txt. Microsoft's Bing AI Performance Report (launched February 2026) provides direct publisher data on citation frequency across Copilot and Bing AI summaries. We also segment ChatGPT attribution by model utm_source=chatgpt.com achieves 87–96% coverage) to distinguish GPT-5.3 third-party-mediated traffic from GPT-5.4 first-party-driven traffic—because they measure fundamentally different things.
I (Intent): We structure content for Action-Agents, Apple Siri App Intents, and Google's new Universal Commerce Protocol—ensuring our clients' products are discoverable and purchasable through AI Mode's agentic checkout and Business Agent conversational surfaces.
T (Technical Precision): We implement Next.js Agentic Rendering, Bing Copilot's IndexNow priority APIs, and edge-hosting to conquer the 300ms timeout window.
H (Human Psychology): We build the Trust Signals required to capture the 10.5x ROI spikes during high-stress market cycles.
Traffic Authority dashboard showing chatgpt.com as an emerging traffic source alongside Google and social channels — Analytics by Ghaith

Live Traffic Authority data from Analytics by Ghaith. Notice the bottom row: chatgpt.com — 3 sessions, 66.7% engagement rate, classified as "Niche value." This is Invisible AI Traffic, no longer invisible. The system auto-classifies every source and recommends action: Double Down, Grow, or Monitor.*
FAQ: Practical Implementation
How do I create an llms-full.txt file?
Compile your most important public-facing content (guides, product specs, FAQs) into a single Markdown file. Strip out all navigation, footers, and visual code. Host it at the root of your domain /llms-full.txt) and link to it from your standard robots.txt and llms.txt files so GPTBot can find it instantly. One important caveat: an April 2026 OtterlyAI experiment found that AI engines only cite HTML pages in their responses—not raw Markdown files. The llms-full.txt file serves as an ingestion aid (helping the AI understand your content), but the citation links in AI answers will still point to your standard HTML pages. Both layers are necessary.
My brand ranks well on Google. Why am I invisible in ChatGPT?
It depends on which ChatGPT model the user is running. GPT-5.3 Instant (the free default) sends 92% of citations to third-party sites—Forbes, TechRadar, Reddit. Your own website gets just 8%. You need strong third-party coverage to win here. GPT-5.4 Thinking (premium) inverts this: 56% of its citations go to brand websites, using site: operators to verify you directly. If your pricing page says "Contact Sales" instead of showing actual numbers, GPT-5.4 will skip it. The strategic response is a dual-track approach: build third-party mentions for GPT-5.3 visibility, and ensure your own domain has structured, machine-readable commercial pages for GPT-5.4.
Does Agentic Rendering count as cloaking to Google?
No. "Cloaking" is serving deceptive content to manipulate rankings. Content Negotiation (serving Markdown to a bot and HTML to a human) is explicitly encouraged by modern AI platforms to save compute costs. As long as the informational payload is identical, you are compliant.
How do we measure "Invisible AI Traffic"?
Because bots don't execute client-side JavaScript, standard GA4 pixels won't fire when an LLM reads your site for a RAG response. You must move analytics to the edge. Use Cloudflare Workers to log requests from known AI user-agents GPTBot, ClaudeBot, PerplexityBot) and push those events server-side into your analytics dashboard. Additionally, Microsoft's **Bing AI Performance Report** now gives publishers direct visibility into citation frequency across Copilot and Bing AI—the first platform to do so.
Can I block ChatGPT from crawling my site via robots.txt?
Effectively, no. OpenAI's GPTBot (used for training) and OAI-SearchBot (used for search results) still respect robots.txt. However, ChatGPT-User—the crawler that fires when any user asks ChatGPT about your niche—explicitly ignores robots.txt directives. OpenAI classifies these as "proxy for human browsing." April 2026 data from BuzzStream confirmed the futility: 75% of sites actively blocking OpenAI bots still appeared in AI citations, and approximately 70% of ChatGPT citations came from sites blocking ChatGPT-User. The bots cite content accessed through cached indexes and alternative retrieval pathways. The strategic response is not to block, but to serve—proactively providing the cleanest, most citable payload via llms-full.txt and Agentic Rendering.
What is the Google March 2026 Core Update and should I worry?
Google's first 2026 core update rolled out from March 27 to April 8. The key shift: E-E-A-T is now enforced across all content types, not just YMYL. If your content lacks verifiable author expertise and transparent credentials—regardless of your niche—you are now exposed to ranking losses. Simultaneously, the preceding March 2026 Spam Update (the fastest in Google's history) aggressively targeted scaled content abuse. Focus on demonstrated authority over production volume.
```javascript
// Conceptual Model: Agentic Traffic Segmentation at the Edge
export default {
async fetch(request, env) {
const userAgent = request.headers.get('User-Agent') || '';
if (userAgent.includes('GPTBot') || userAgent.includes('ClaudeBot') || userAgent.includes('PerplexityBot') || userAgent.includes('ChatGPT-User')) {
// 1. Log the invisible AI fetch to your server-side analytics
await logAgenticTraffic(request.url, userAgent);
// 2. Serve the lightning-fast Markdown payload
return serveMarkdownPayload(request.url);
}
// 3. Serve standard HTML to human users
return fetch(request);
}
};
Ready to transition from traditional rankings to Agentic visibility? Explore our Technical SEO execution methods or connect with Ghaith Abdullah.
Found this valuable?
Let me know—drop your name and a quick message.

Written by
Ghaith Abdullah
AI SEO Expert and Search Intelligence Authority in the Middle East. Creator of the GAITH Framework™ and founder of Analytics by Ghaith. Specializing in AI-driven search optimization, Answer Engine Optimization, and entity-based SEO strategies.
